——
實驗室環保系統施工

實景圖展示:
一、實驗室廢氣
1)化學實驗室室內空氣污染物的種類很多,成分復雜,排放具有間歇性,主要空氣污染物包括有機氣體和無機氣體兩大類。有機氣體包括四氯化碳、甲烷、乙醚、乙硫醇、苯、醛類等。無機氣體包括一氧化氨、二氧化氮、鹵化氫、硫化氫、二氧化硫等。這些氣體直接排放到大氣中,會加劇酸雨的形成,構成嚴重的社會公害,人如果吸入較多會造成直接傷害。
2、實驗室廢氣處理方法
目前對氣態污染物的處理方法一般可分為濕法和干法兩大類,具體需要根據化學實驗室廢氣的特點來選擇高效率、低成本的方法。
濕法廢氣處理。濕法廢氣處理采用酸霧凈化塔進行廢氣處理,使用于凈化氯化氫氣體( HCI )、氟化氫氣體( HF )、氨氣( NH )、硫酸霧( H2S04 )、鉻酸霧( CrO。 )、氰化氫酸氣體( HCN )、硫化氫氣體(H2S )、低濃度的NO×廢氣等水溶氣體,具備凈化效果好、結構緊湊、占地面積小、耐腐蝕、抗老化性能好、安裝、運輸、維修管理方便、設備結構較為簡單、一次性投資少等特點,因篩網池。
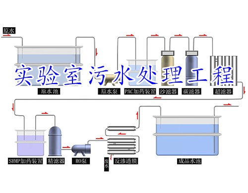
二、實驗室廢水
1)廢水的組成與危害
實驗室產生的廢水包括多余的樣品、標準曲線及樣品分析殘液、失效的貯藏液和洗滌水等。幾乎所有的常規分析項目都不同程度的存在著廢水污染問題。這些廢水中成分包羅萬象,包括最常見的有機物、重金屬離子和有害微生物等及相對少見的氰化物、細菌、毒素、各種農藥殘留、藥物殘留等。含有超標的重金屬的廢水一旦排到干凈的下流,就會污染大片水源。由于這種受重金屬污染的水在顏色、氣味等方面與正常水沒有差別,一旦用這種水來灌溉、必然會讓土壤及農作物成為重金屬的污染對象。人食用重金屬污染的土壤上種出來的農作物,很容易受到重金屬的毒害。
2)廢水的處理方法
一般有化學法、物理法、生物法。物理法主要利用物理作用以分離廢水中的懸浮物; 化學法主要是利用化學反應來處理廢水中的溶性物質或膠體物質;生物法是去除廢水中的膠體物質和溶解中的有機物質。上述三種基本處理方法各有其特點和適用條件。在廢水排入地面水中要按排放要求來確定處理程度,同時應結合水體的自凈能力,通常根據有害物質和溶解氧的指標來確定水體的容許負荷,即排入水體的容許濃度
3)實驗室固體廢物
實驗室產生的固體廢物包括多余樣品、分析產物、消耗或破損的實驗室用品、殘留或失效的化學試劑等。這些固體廢物成分復雜,涵蓋各類化學、生物污染物,尤其是不少過期失效的化學試劑,處理稍有不慎,很容易導致嚴重的污染事故。
為防止實驗室的污染擴散,對實驗室固體廢物的一般處理原則為分類收集、存放、處理。盡可能采用廢物回收以及固化、焚燒處理,在實際工作中選擇合適的方法進行檢測,盡可能減少廢物量、減少污染。廢棄物排放應符合國家有關環境排放標準。
掃一掃,快速咨詢
